Trade Finance Platform
by vCargo Cloud Pte Ltd
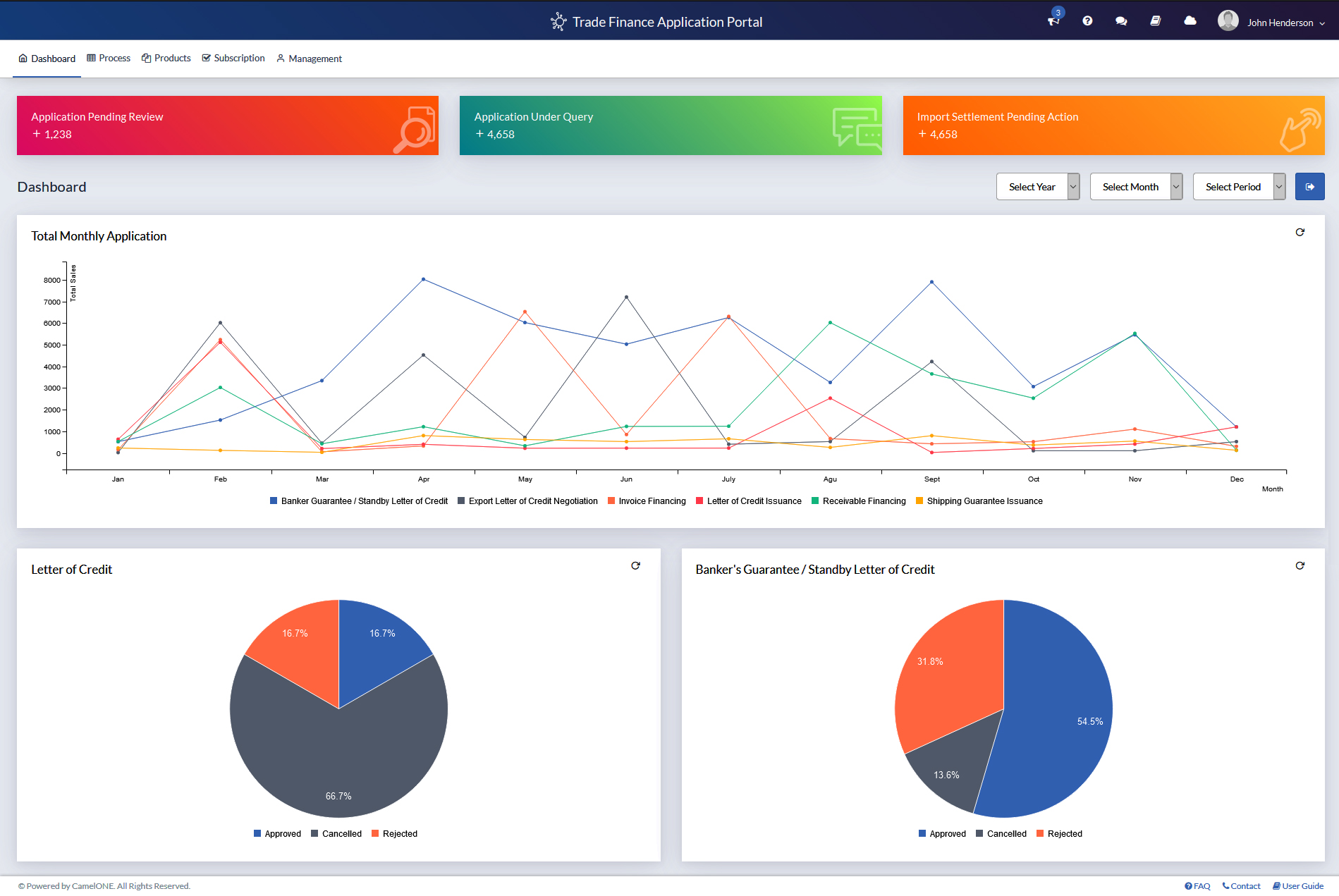
CamelONE™ Trade Finance, a one-stop multi-bank portal, is the solution for businesses dealing with challenges of trade finance applications. It simplifies handling of multiple financial institutions and the tedious process of repeated trade finance applications.
System Platform Design
HTML5
CSS3
Javascript
Bootstrap
Icon